Demo Screenshots

Vous consultez la version anglaise de cette page car elle n’a pas encore été entièrement traduite. Vous souhaitez contribuer ? Voir Contribuer.

Web store

Home PageCheckout Screen
frontend-1frontend-2

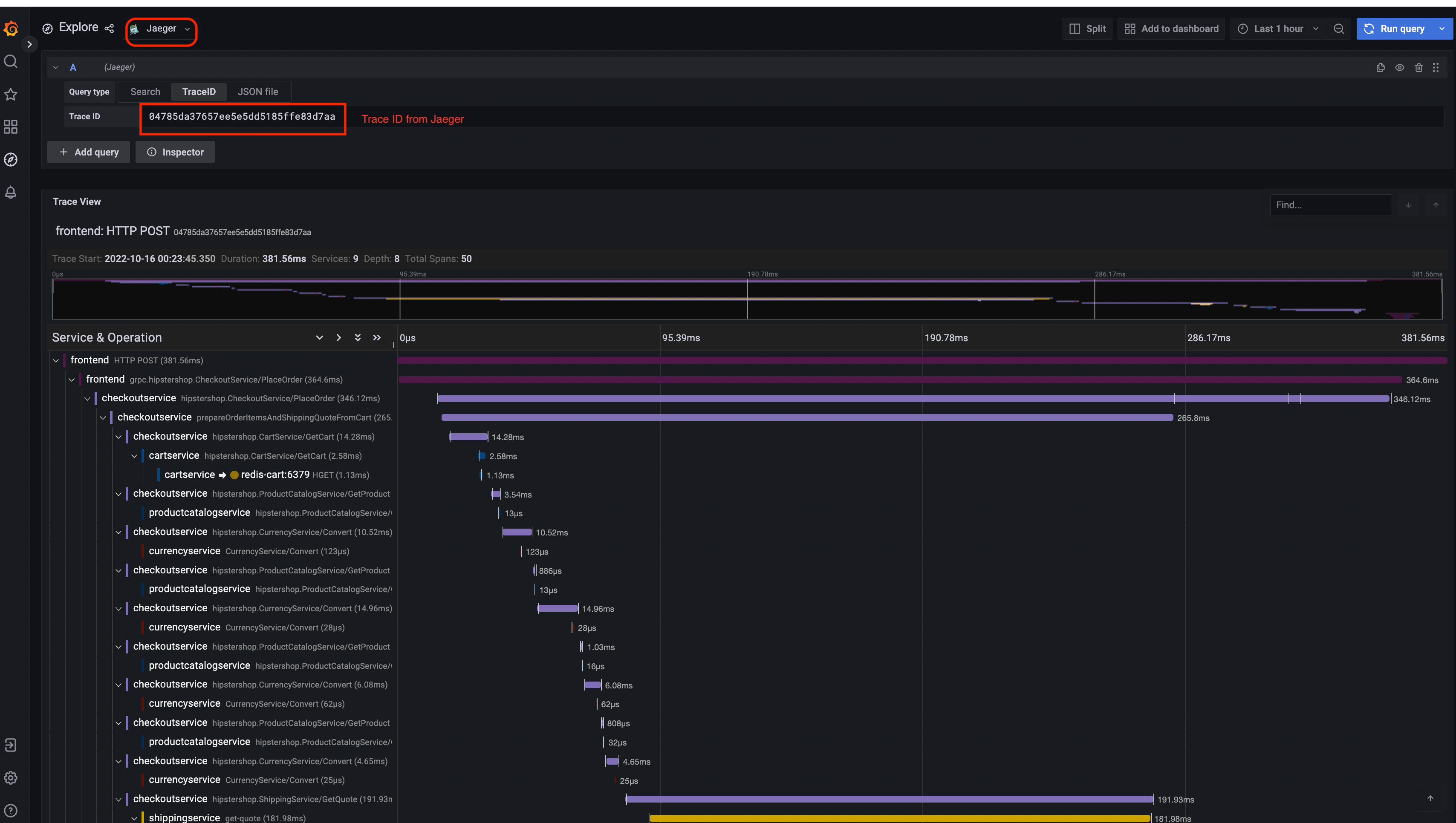
Jaeger

Jaeger UITrace View
jaeger-uijaeger-trace-view
System Architecture
jaeger-system-architecture

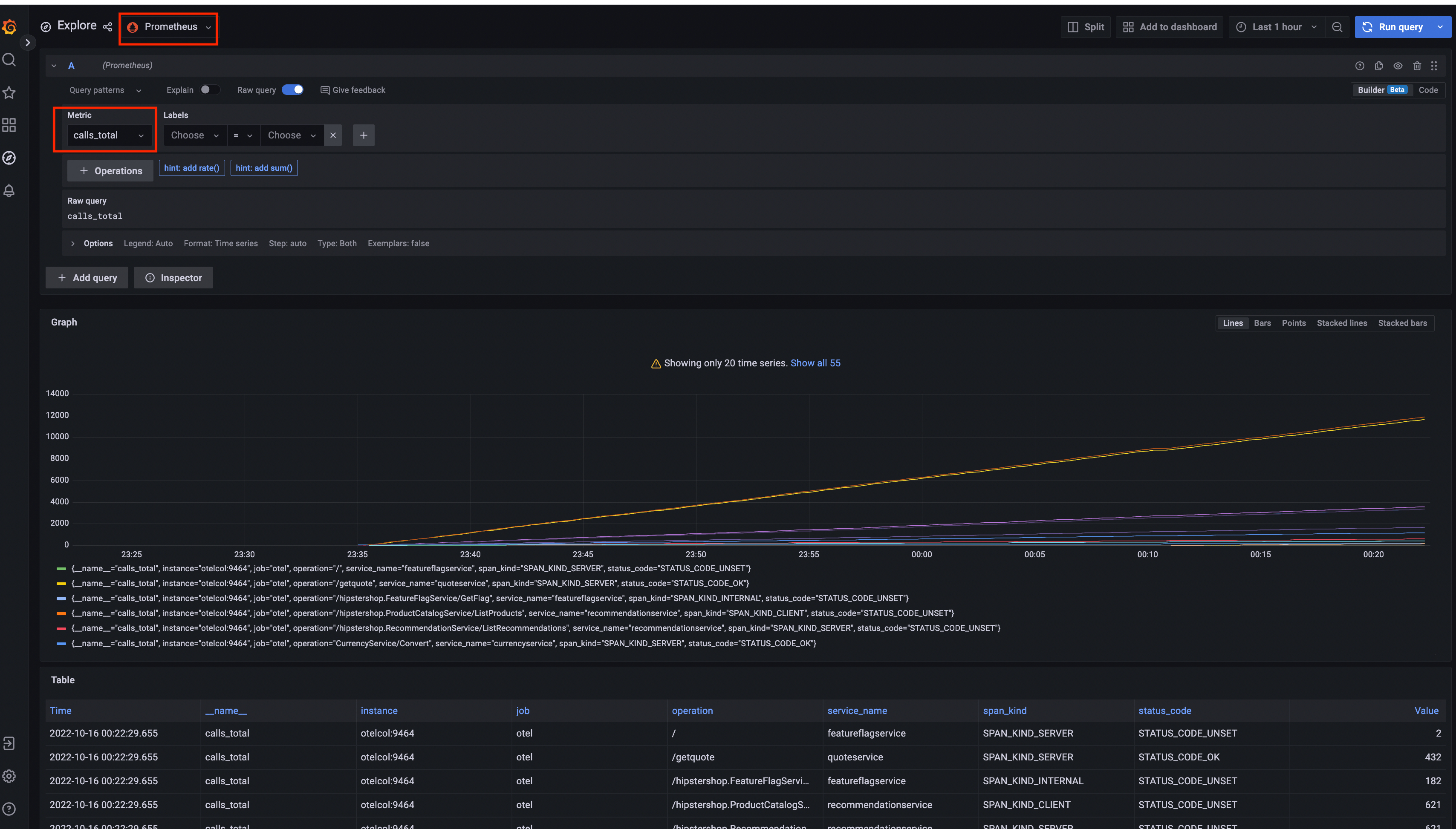
Prometheus

Prometheus

Grafana

Prometheus Data SourceJaeger Data Source
Grafana-PrometheusGrafana-jaeger

Load Generator UI

load-generator-ui

Flagd Configurator

Basic viewAdvanced view
flagd-ui-basic-viewflagd-ui-advanced-view

Dernière modification January 22, 2025: [chore] Spelling: dashboard...id (#6018) (1f6a173c)